Victron 24V 5000VA Quattro-II 24/5000/120-50/50 Inverter/Charger
Victron 24V 5000VA Quattro-II 24/5000/120-50/50 Inverter/Charger
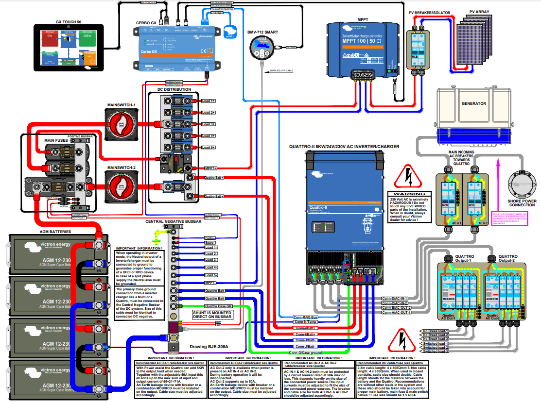
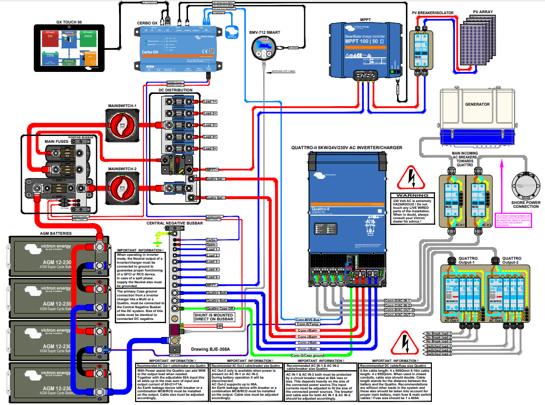
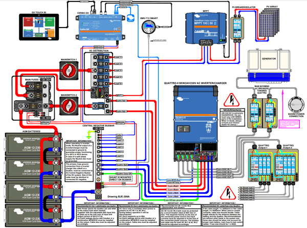
Two AC inputs with integrated transfer switch
Key features: 5000VA continuous power output at 25°C, Integrated 120A high-current battery charger, Dual AC inputs with 50A automatic transfer switch, PowerControl and PowerAssist capability, Steel RAL 5012 blue enclosure with IP21 rating.

Highlights:AC Outputs: Dual 13mm2 screw terminal AC outputs for prioritised load management,AC Inputs: Dual AC inputs for seamless switching between grid and generator power,VE.Bus Communication: RJ45 ports for parallel, three-phase, and remote monitoring integration,Battery Terminals: Heavy-duty M8 terminal bolts for secure high-current DC connections,Auxiliary Relay: Programmable relay for generator start/stop or system alarm functions.
Bottom panel view highlighting the secure cable entry glands and manual three-position rocker switch for off, on, and charger-only modes.



DESCRIPTION
Victron Quattro-II 24/5000/120-50/50 Inverter/Charger: Powering Off-Grid Vehicle Systems
Elevate the energy efficiency and reliability of your large vehicle's 24V system with the Victron Quattro-II 24/5000/120-50/50, an innovative inverter/charger designed for off-grid buses, trucks, and recreational vehicles. This advanced solution integrates seamlessly with generators and solar panels, offering unparalleled support for off-grid living and travel.
Dual AC Inputs for Reliable Power Connectivity
The Quattro-II enhances your mobile or stationary setup with the flexibility to connect to two independent AC sources. Whether drawing power from the public grid, a generator, or both, the Quattro-II's intelligent system ensures a continuous power supply by automatically switching to the active source, perfect for vehicles that transition between remote and urban environments.
Seamless Power with Two AC Outputs
With its no-break functionality, the Quattro-II guarantees an immediate transfer of power to your vehicle's essential systems in less than 20 milliseconds during an outage, ensuring no disruption to sensitive equipment. The secondary AC output activates only when external AC power is available, ideal for appliances that shouldn't drain the battery, enhancing energy conservation on the go.
Expand Your Power Capabilities in Parallel
For vehicles requiring substantial power, the Quattro-II's capability to operate in parallel with up to six units means you can significantly increase your output power and charging capacity. This feature is essential for large off-grid vehicles or mobile operations needing robust energy solutions.
Advanced Power Management Features
- Split Phase & Three Phase Options: Tailor your energy setup with split phase or three-phase operation, accommodating a variety of electrical systems and enhancing your vehicle's power distribution.
- PowerControl & PowerAssist: These technologies optimize your generator or shore power usage, preventing overloads by intelligently managing power consumption and boosting your power supply with battery power during peak demand times.
- Solar Compatibility for Uninterrupted Energy: Ideal for off-grid systems, the Quattro-II works seamlessly with PV and alternative energy sources, ensuring you have AC power even during grid failures.
Effortless System Configuration and Monitoring
Configure your system with ease using VE.Bus Quick Configure and VE.Bus System Configurator software. On-site and remote monitoring options, including the Color Control GX and smartphone connectivity, offer you full control over your energy system, wherever your travels take you.
Designed for Off-Grid Buses and Trucks:
This Victron inverter/charger is specifically tailored for large vehicles operating in off-grid conditions, ensuring reliable, efficient power management for buses, trucks, and RVs. Its robust design and advanced features make it an essential component for any serious off-grid vehicle setup.
SPECIFICATIONS
Specifications
| Quattro-II | 24/5000/120-50 |
| PowerControl & PowerAssist | Yes |
| Transfer switch | 50 A |
| Maximum AC input current | 50 A |
| Inverter | |
| DC Input voltage range | 19–33 V |
| Output | Output voltage: 230 VAC ± 2% Frequency: 50 Hz ± 0.1% (1) |
| Cont. output power at 25°C (3) | 5000 VA |
| Cont. output power at 25°C | 4000 W |
| Cont. output power at 40°C | 3700 W |
| Cont. output power at 65°C | 3000 W |
| Maximum apparent feed-in power | 5000 VA |
| Peak power | 9000 W |
| Maximum efficiency | 96% |
| Zero load power | 18 W |
| Zero load power in AES mode | 12 W |
| Zero load power in Search mode | 2 W |
| Charger | |
| AC Input | Input voltage range: 187-265 VAC Input frequency: 45 – 65 Hz power factor: 1 |
| Charge voltage 'absorption' | 28.8 V |
| Charge voltage 'float' | 27.6 V |
| Storage mode | 26.4 V |
| Max. battery charge current (4) | 120 A |
| Battery temperature sensor | Yes |
| General | |
| Auxiliary output | Yes (32A) Default setting: switches off when in inverter mode |
| Programmable relay (5) | Yes |
| Protection (2) | a – g |
| VE.Bus communication port | For parallel and three phase operation, remote monitoring and system integration |
| General purpose com. port | Yes, 2x |
| Remote on-off | Yes |
| Operating temperature range | -40 to +65°C (fan assisted cooling) |
| Humidity (non-condensing) | max 95% |
| Enclosure | |
| Material & Colour | Steel, blue RAL 5012 |
| Protection category | IP21 |
| Battery-connection | M8 bolts |
| 230 V AC-connection | Screw terminals 13 mm² (6 AWG) |
| Weight | 31 kg |
| Dimensions (hxwxd) | 607 x 329 x 149 mm |
| Standards | |
| Safety | EN-IEC 60335-1, EN-IEC 60335-2-29, EN-IEC 62109-1, EN-IEC 62109-2 |
| Emission, Immunity | EN 55014-1, EN 55014-2 EN-IEC 61000-3-2, EN-IEC 61000-3-3 IEC 61000-6-1, IEC 61000-6-2, IEC 61000-6-3 |
| Uninterruptible power supply | Please consult the certificates on our website. |
| Anti-islanding | Please consult the certificates on our website. |
1) Can be adjusted to 60 Hz 3) Non-linear load, crest factor 3:1 2) Protection key: 4) Up to 25°C ambient a) output short circuit 5) Programmable relay which can be set for general alarm, DC under voltage or b) overload genset start/stop function. AC rating: 230V / 4A, DC rating: 4A up to 35VDC and 1A c) battery voltage too high up to 60VDC d) battery voltage too low e) temperature too high f) 230 VAC on inverter output g) input voltage ripple too high
| SKU: | VIC-QUA242505010 |
| Barcode: | 8719076052920 |
| Model #: | QUA242505010 |
| MPN: | QUA242505010 |
WARRANTY
Victron Energy Limited Warranty Policy
Direct Customers
Victron Energy provides the following warranty to any direct customer (OEM, distributor or dealer) in relation to any products that Victron Energy has directly sold to the direct customer. This warranty is not an end-user warranty between Victron Energy and an end-user, and end-users shall not have any rights or remedies under this limited warranty towards Victron Energy directly. The direct customer shall, in turn, ensure that the end-user is provided with a warranty identical to this warranty, subject to applicable local mandatory law.
End-Users
Victron Energy may also provide a warranty directly to end-users, in which case the below warranty conditions equally apply to such warranty. In that case, end-users shall claim their warranty at their place of purchase or through the original direct customer of Victron, which can be found through the support section on Victron’s website https://www.victronenergy.com/support. Hence, the direct customer shall on behalf of Victron Energy deal with any warranty claims made under any warranty that Victron Energy may provide directly to end-users. This support section on Victron’s website https://www.victronenergy.com/support will provide further guidance on the procedure for end-users to make a claim under this limited warranty.
If the end-user is a consumer – a natural person who is acting for purposes which are outside that person's trade, business, craft or profession – the following applies. The rights and remedies granted to the consumer under this limited warranty are without prejudice to the consumer’s statutory rights. Furthermore, the consumer is entitled by law to remedies from the seller free of charge in the event of a lack of conformity of the goods (such as repair, replacement, price reduction or rescission), which remedies are not affected by this limited warranty.
Warranty
Victron Energy warrants its products to be free from defects in workmanship and materials for a period of 5 years from the date of purchase by the original end-user, with a maximum of 66 months from the Victron Energy invoice date. Exceptions on this are: lead-acid batteries: 2 years from date of purchase by the original end-user, with a maximum of 30 months from the Victron Energy invoice date, Lithium batteries: 3 years from date of purchase by the original end-user, with a maximum of 42 months from the Victron Energy invoice date. In addition to this, proof of correct battery usage is required when making a battery warranty claim.
For a 10% surcharge on the current net price for products that came with a 5-year warranty, an additional 5 years of warranty can be purchased by Victron’s direct customers, bringing the total warranty to 10 years. Warranty extensions need to be applied for ultimately one year before the expiration of the original term. Victron may ask proof that the product was still functional at the time of purchase of the extended warranty.
During the warranty period, Victron Energy will, at its discretion, repair, replace or (partly) credit the defective product free of charge. The warranty does not include performing or reimbursing de‐installation, transportation, and re‐installation.
This warranty will be considered void if the unit has suffered any physical damage or alteration, either internally or externally, and does not cover damages arising from improper use like:
- Reversed battery polarity.
- Inadequate connection.
- Mechanical shock or deformation.
- Contact with liquid or oxidation by condensation.
- Use in an inappropriate environment (dust, corrosive vapour, humidity, high temperature, biological infestation, etc.).
- Breakage or damage due to lightning.
- Connection terminals and screws destroyed or other damages, like overheating, due to insufficient tightening.
- For any electronic breakage except due to lightning (reverse polarity, over‐voltage due to external cause), the state of the internal control diode and/or the input/output X and Y capacitors determine the warranty.
This warranty will not apply where the product has been misused, neglected, improperly installed, or repaired by anyone other than Victron Energy or one of its authorized Repair Centres. In order to qualify for the warranty, the product must not be disassembled or modified.
This warranty and our warranty obligations thereunder (repair, replacement or credit) are the direct customer’s and, if applicable, the end-user’s sole rights and remedies and our sole obligations with respect to any defective and/or non-conforming product or breach of warranty and is subject to and without prejudice to the limitations of liability in this warranty.
Victron Energy shall not be liable for damages, whether direct, incidental, special, or consequential, even caused by negligence or fault.
As a product requires service, it must be brought back to the place of purchase. In case no contact can be made with the merchant, or if he is either unable or not allowed to provide service, direct contact should be made with Victron Energy through the support section on Victron’s website.
In case Victron Energy replaces a product, it will own the replaced product. Victron Energy owns all parts removed from repaired products. Victron Energy uses new or reconditioned parts made by various manufacturers when performing warranty repairs or building replacement products.
If Victron Energy repairs or replaces a part of a product, its warranty term is not extended: the warranty will apply for the remaining term of the original warranty term. For example, if Victron Energy replaces a product with a 5-year warranty after 3 years, the warranty of this product will apply for another 2 years, with a minimum of 6 months.
All remedies and the measure for damages are limited to the above. Victron Energy shall in no event be liable for consequential, incidental, contingent or special damages, even if having been advised of the probability of such damages.
The foregoing limited warranty provided by Victron Energy is in lieu of any other warranties, express or implied arising by law, course of dealing, course of performance, usage of trade or otherwise, of any kind whatsoever including, without limitation, warranties of merchantability or fitness for a particular purpose, with respect to any product. The above is without prejudice to the arrangement for consumers detailed above.
Life Support Policy
As a general policy, Victron Energy does not recommend the use of any of its products in life support applications where failure or malfunction of Victron Energy's product can be reasonably expected to cause the failure of the life support device or to significantly affect its safety or effectiveness. Victron Energy does not recommend the use of any of its products in direct patient care. Victron Energy will not knowingly sell its products for use in such applications unless it receives in writing assurances satisfactory to Victron Energy that the risks of injury or damage have been minimized, the customer assumes all such risks, and the liability of Victron Energy is adequately protected under the circumstances.
Warranty on repairs for products outside their warranty period
The warranty period on products that are outside their warranty period and have been repaired by Victron Energy or one of the Victron Energy Repair centres is six (6) months from delivery. The same applies to spare parts and circuit boards that have been supplied or repaired by Victron Energy.
Transport
It is the responsibility of the sender to sufficiently package these products. The transport must be organized in a way to avoid any damage, especially when a single unit or heavy unit is sent.
Severability
If a part of the terms and conditions of this warranty is held invalid, void or unenforceable due to any particular national or international legislation, it shall not affect other parts of the terms and conditions of this warranty.
Applicable law
This warranty is exclusively governed by the laws of the Netherlands, to the exclusion of the UN Convention on Contracts for the International Sale of Goods.
Contact details
Victron Energy B.V. | De Paal 35, 1351 JG Almere, The Netherlands | https://www.victronenergy.com/support

























































